項目名稱:山東煤礦安全監察局能耗監測系統
項目類型:能耗在線監測
建筑業主:山東煤礦安全監察局
施工單位:山東三水智能化工程有限公司
項目采購設備:能耗監測系統1套,輔材1批。
項目介紹:
山東煤礦安全監察局成立于2000年,負責山東省行政區域內煤礦安全監察和執法工作。根據《國務院辦公廳關于印發煤礦安全監察管理體制改革實施方案的通知》(國辦發〔1999〕104號)、《國務院辦公廳關于完善煤礦安全監察體制的意見》(國辦發〔2004〕79號)和國家安全生產監督管理總局、國家煤礦安全監察局“三定”規定,山東煤礦安全監察局是行使煤礦安全監察職能的行政機構,由國家安全生產監督管理總局領導,國家煤礦安全監察局負責業務管理。
山東煤礦安全監察局機關設辦公室、政策法規處、科技裝備處、安全監察處、事故調查處(安全協調處)、執法監督處、財務處、人事培訓處、紀檢室、機關黨委和離退休干部管理處11個處室;設魯東、魯中、魯西和魯南4個監察分局,為山東煤礦安全監察局的派出機構,在山東煤礦安全監察局的領導下,負責劃定區域內煤礦安全監察和執法工作;另有山東煤礦安全監察局統計中心、山東煤礦安全監察局救援指揮中心、山東煤礦安全監察局機關服務中心、山東煤炭工業信息計算中心、山東煤礦安全監察局安全技術中心和山東煤礦安全培訓中心6個直屬事業單位。
能耗監測系統建設背景:
根據《國家發展改革委質檢總局關于印發重點用能單位能耗在線監測系統推廣建設工作方案的通知》(發改環資〔2017〕1711號)要求,規范和指導重點用能單位能耗在線監測系統建設,按照統一標準、互聯互通、信息共享的建設原則要求,需要加快建設接入端能耗監測系統,實現與節能平臺互聯互通。
建設目標:
大型綜合體的能耗監測建設的基本設計為用電、用水、冷暖、用氣的分項計量,即要對綜合體內的用電要能進行分區域、分類型、分項目進行用電計量,對大型用電設備進行單獨計量,同時對設備運行狀態進行有效監測,也要能夠對綜合體內的用水進行分區域、分樓層、分用戶進行用水計量監測。
實時采集個監測點位的能耗數據,進行分類分析處理,建立信息發布和能源預警系統,使管理層和相關部門可以對各重點耗能設備的能源利用狀況實時監控,了解和掌握各重點耗能設備實時的能源利用情況,對重點耗能設備進行能效評價,提高單位用能情況監督管理的能力,提高節能監察工作的時效性和針對性。
建筑整體架構:

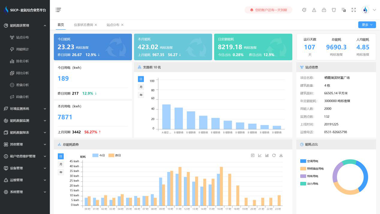
建筑能耗監測系統軟件界面圖:

建筑能耗監測系統功能:
1. 能耗分析
能耗分析中是對數據的圖形、圖表展示,其中包括用能統計、用能報表、排名分析、同比分析等功能。它可以分支路、分類、分項、分區域、分部門統計用能信息,查看能耗報表,用能同比分析,并進行差值分析與能耗排名分析。使得管理人員對能耗數據信息清晰明了,為節能降耗提供數據支持。
2. 租戶信息維護管理
主要是對建筑群的詳細信息(地址、編號、名稱、用能人數、建筑面積、采暖面積、建筑年份等)、區域信息、設備類型、項目信息進行管理,以便進行信息維護。
3. 設備管理
設備管理是對建筑物能源監測設備的管理,便于管理人員對能耗監測設備采集的當日數據量、運行狀態等信息了如指掌,以便及時發現異常,減少用能損失。
4. 權限管理
涵蓋角色管理、數據權限、接口權限等功能,方便不同的用戶對系統管理,并靈活配置不同權限。
5. 系統管理
系統管理可自動對缺失數據進行數據補調,不需要任何人工干預。同時支持手工補調數據,補調完成后恢復到自動補調狀態將剩余數據自動補調。系統管理確保數據成功上傳至上級平臺,讓用戶省心、放心!
建筑能耗監測系統架構圖:
