項目名稱:賈莊中小學能耗監測系統
項目類型:學校建筑能耗監測
建筑業主:賈莊中小學
施工單位:山東三水智能化工程有限公司
項目采購設備:學校建筑能耗監測系統1套,能耗數據采集器1臺,輔材1批。
項目介紹:
賈莊鎮位于山東省濟南商河縣西8公里處,轄91個行政村,人口5.3萬,其中農業人口4.5萬,耕地6022.5公頃,人均耕地2畝。省道316線橫跨東西,即將開工建設的"新京滬高速"縱貫南北,并留有出口。
油氣、地熱資源豐富,石油、天然氣、地熱儲量分別為5000萬噸、14億立方米、48億立方米。2010年,地方財政一般預算收入2728萬元,農民人均純收入7029元,規模以上工業企業發展到19家,農業初步形成了花卉苗木、黃金梨、奶牛、大棚蔬菜和畜牧養殖等特色產業。
小城鎮開發步伐不斷加快,形成了商業貿易區、工業園區、生活居住區、風景園林休閑區等為主的四縱三橫小城鎮框架,水、電、路、通訊等基礎設施配套完善。中小學校、幼兒園、衛生院等科教文衛設施都達到了國家有關標準,并位居商河縣前列。
建筑整體架構:

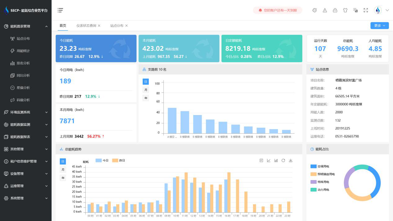
建筑能耗監測系統軟件界面圖

建筑能耗監測系統功能
1. 能耗分析
能耗分析中是對數據的圖形、圖表展示,其中包括用能統計、用能報表、排名分析、同比分析等功能。它可以分支路、分類、分項、分區域、分部門統計用能信息,查看能耗報表,用能同比分析,并進行差值分析與能耗排名分析。使得管理人員對能耗數據信息清晰明了,為節能降耗提供數據支持。
2. 租戶信息維護管理
主要是對建筑群的詳細信息(地址、編號、名稱、用能人數、建筑面積、采暖面積、建筑年份等)、區域信息、設備類型、項目信息進行管理,以便進行信息維護。
3. 設備管理
設備管理是對建筑物能源監測設備的管理,便于管理人員對能耗監測設備采集的當日數據量、運行狀態等信息了如指掌,以便及時發現異常,減少用能損失。
4. 權限管理
涵蓋角色管理、數據權限、接口權限等功能,方便不同的用戶對系統管理,并靈活配置不同權限。
5. 系統管理
系統管理可自動對缺失數據進行數據補調,不需要任何人工干預。同時支持手工補調數據,補調完成后恢復到自動補調狀態將剩余數據自動補調。系統管理確保數據成功上傳至上級平臺,讓用戶省心、放心!
建筑能耗監測系統架構圖
